Infraestrutura do ceu.gg: arquitetura, decisões e trade-offs
Construir uma plataforma de servidores de jogos parece simples até você precisar operar tudo.
Rede.
Hardware.
Virtualização.
Orquestração.
Provisionamento.
Isolamento.
Este post documenta como a infraestrutura do ceu.gg foi construída e quais decisões técnicas sustentam a plataforma hoje.
Infraestrutura do ceu.gg
O ceu.gg nasceu como um projeto técnico.
O objetivo não era apenas oferecer servidores com plano gratuito, mas construir uma engine própria de gerenciamento, com controle total da stack, do hardware ao painel.
A decisão central foi clara:
- Infraestrutura majoritariamente própria
- Engine de orquestração própria
- Operação controlada
- Arquitetura sustentável para uma equipe enxuta
Contexto e motivação técnica
A necessidade inicial não foi "criar um concorrente".
Foi resolver dois problemas:
- Gerenciar servidores bare-metal e VMs de forma organizada
- Ter um projeto real que exigisse aplicar redes, virtualização e containers
Historicamente, operar servidores diretamente em Linux puro ou VMs isoladas vira caos com crescimento.
O ceu.gg surgiu como uma resposta arquitetural a isso.
Requisitos inegociáveis
Desde o início, três pontos eram obrigatórios:
- Engine 100% própria
- Alto nível de personalização (versões, mods, plugins)
- Modelo gratuito
Não era aceitável depender de painéis prontos ou engines fechadas.
Restrições reais
O projeto começou com limitações claras:
- Hardware no Brasil é caro
- Link é caro
- Tempo é limitado
- Equipe extremamente enxuta
Essas restrições moldaram todas as decisões arquiteturais.
Simplicidade deixou de ser estética e virou requisito técnico.
Decisão: infraestrutura própria
A plataforma roda em datacenter próprio.
Stack principal:
- Proxmox para virtualização
- Mikrotik para roteamento
- Kubernetes para orquestração
- MinIO como storage S3
- Backend e painel desenvolvidos do zero
Hoje o controle é completo sobre:
- Hardware
- Rede
- Virtualização
- Cluster
- Deploy
- Backend/API
- Frontend
O trade-off é claro:
- Maior complexidade operacional
- Alto investimento inicial em hardware
- Responsabilidade total por incidentes
Mas o ganho é domínio técnico completo.
Arquitetura em camadas
A infraestrutura é dividida em camadas bem definidas.

1. Camada física (Datacenter)
- Servidores físicos dedicados
- Storage com disco dedicado para cold storage
- Segmentação de rede
2. Camada de virtualização
VMs são usadas para:
- Isolar componentes críticos
- Minimizar impacto de manutenção
- Separar control-plane e workloads
A virtualização reduz o impacto de falhas, evitando que um problema afete toda a infraestrutura.
3. Cluster Kubernetes
O cluster executa:
- Backend principal
- API
- Watchdog
- Componentes auxiliares
- Servidores de jogos em containers
O Kubernetes trouxe:
- Padronização de deploy
- Restart automático
- Resiliência básica
- Limites de recursos por pod
Isso elimina grande parte do gerenciamento manual.
Fluxo end-to-end do usuário
- Usuário cria servidor no painel
- Backend valida regras e limites
- Engine agenda provisionamento
- Pod é criado no cluster
- Watchdog monitora atividade
- Sem usuários conectados → agendamento de desligamento
- Dados são movidos para cold storage
O ciclo é controlado pela engine própria.
Scheduling atual
Hoje o scheduling é simples:
- Alocação baseada em disponibilidade
- Distribuição ainda sem estratégia regional
É um ponto claro de evolução.
Mas a simplicidade reduz risco inicial.
Performance: gargalos reais
Até agora, o maior risco identificado é rede.
Minecraft tem forte dependência de:
- CPU single-thread
- I/O de disco
- Latência de rede
Com baixo número simultâneo de servidores, ainda não houve gargalos críticos.
Mas o monitoramento já indica que rede e memória tendem a ser os primeiros limitadores quando a plataforma ganhar escala.
Otimizações aplicadas
Algumas decisões técnicas para reduzir overhead:
- Cache de imagens Docker
- Templates pré-configurados
- Cold storage para servidores inativos
- Limites de CPU/memória por servidor
Objetivo: reduzir tempo de provisionamento e evitar desperdício.
Segurança em um serviço gratuito
Serviço gratuito atrai abuso.
Principais vetores mitigados:
- Criação massiva de servidores
- Execução de código arbitrário
- Upload de arquivos maliciosos
Medidas aplicadas:
- Proibição de upload executável
- Controle via painel
- Integração com CurseForge e Modrinth
- Blacklist planejada para recursos problemáticos
- Isolamento por container com limites de recursos
Sem acesso direto ao filesystem host.
Sem execução arbitrária.
Confiabilidade e incidentes
Dois incidentes relevantes já ocorreram:
- Detach inesperado de HD usado como cold storage
- Perda de acesso IPv4 por praticamente um dia inteiro
Ambos reforçaram:
- Necessidade de redundância
- Melhor segmentação de acesso
- Procedimentos de recuperação
Operar infraestrutura própria ensina rápido.
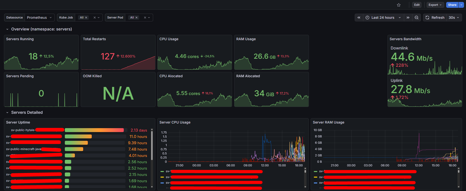
Observabilidade
A stack inclui:
- Prometheus
- Grafana
O monitoramento cobre:
- Uso de CPU (cluster e workloads)
- Memória (nós e pods)
- Pods ativos
- Estado do cluster
- API Gateway (latência, erros, throughput)
- Servidores de jogos (uso de recursos e disponibilidade)
Isso permite enxergar:
- Saturação de recursos
- Picos de uso
- Comportamentos anormais
- Tendências de crescimento

Sem métricas, não existe tomada de decisão técnica madura.
Produto e experiência
O foco sempre foi:
- Fluxos simples
- Seleções guiadas
- Personalização sem complexidade técnica
Funcionalidades em expansão:
- Plugins
- Mods
- Datapacks
- Mundos
- Minecraft Bedrock
- Hytale
Sem abrir mão de controle operacional.
Sustentabilidade financeira
O modelo adotado é simples:
- Anúncios e planos pagos opcionais para custear operação
Princípios aplicados:
- Não bloquear uso com adblock
- Remover anúncios abusivos
- Priorizar experiência
O projeto não foi criado para maximizar lucro.
Foi criado para ser sustentável.
Estrutura de execução
Hoje o desenvolvimento é conduzido por uma equipe extremamente enxuta.
Processo atual:
- Changelog ativo
- Entregas incrementais
- Planejamento discutido a cada ciclo
Resultados concretos
Atualmente (na data deste post) a plataforma já registrou:
- 1200+ usuários
- 1000+ comunidades
- 1050+ servidores criados
- Pico de 20–25 servidores simultâneos
Tudo rodando em infraestrutura própria.
Considerações finais
A infraestrutura do ceu.gg não foi construída para parecer grande.
Foi construída para funcionar.
Ela combina:
- Datacenter próprio
- Virtualização controlada
- Kubernetes
- Engine de provisionamento própria
- Backend estruturado com DDD
- Observabilidade desde o início
É uma base técnica sólida.
E, principalmente, é um ambiente real onde arquitetura, operação e produto evoluem juntos.
Fechamento
A infraestrutura do ceu.gg continua evoluindo em ciclos curtos, sempre priorizando estabilidade, simplicidade e aprendizado contínuo.
Se você se interessa por desenvolvimento, arquitetura, backend e infraestrutura, acompanhe meu trabalho:
- GitHub: github.com/filipebsmaia
- Site pessoal: filipebsmaia.dev
